
工場ネットワーク遅延調査サービス概要
社内のネットワークパフォーマンスを調査・分析し、通信遅延の原因特定を支援します。
工場におけるネットワークパフォーマンスの課題
- 通信トラブルの原因が特定できず、復旧に時間がかかる
- 断続的な通信遅延など“再現が難しい”問題を把握できない
- どの機器や経路が遅延の要因になっているかを把握できず、対策が場当たり的
解決されずに長期間放置されてしまっている…
当社のネットワーク遅延調査サービスなら
専用ツールで通信状況をモニタリング
いつ、どこで、どのくらい遅延が起きているかが詳細に分かる
収集した情報をもとに調査・レポートを作成

本サービスの特徴
一般的な帯域監視や死活監視では見えにくい、通信遅延状況をネットワーク全体を
俯瞰して調査することが可能です。
通信遅延の原因を特定
通信遅延が発生しているサービスや通信を一覧化して表示可能です。
検知された結果から、サーバ起因の遅延なのか、ネットワーク構成に問題があるのかなどを調査することができます。
原因判明までサポート
調査対象の検討から調査レポートの作成・報告まで一気通貫での支援が可能です。
また契約期間中は何度でも調査レポートの追加依頼が可能です。(有償)
必要な分だけ
最短2か月のスポット調査から1年以上の利用まで、1か月単位で必要な期間だけの契約が可能です。
設備はすべてレンタルのため、初期投資は必要ありません。
導入構成例
ネットワーク機器のミラーポートよりトラフィックを取得し、分析します。
調査対象スイッチは事前打ち合わせにて協議の上決定いたします。
※トラフィック量1Gbpsまでの環境が対象となります。それ以上の場合はご相談ください。
サービス導入の流れ
本サービスは以下のような流れで実施いたします。
完了まで約2ヶ月ほどです。
1~2時間事前
打ち合わせ- 通信遅延に関する課題のヒアリング
- 調査範囲の検討
1~2週間事前準備
- 調査対象のスイッチのミラーリング設定
- 調査用機器の設置場所の準備
30分機器設置
- 調査用機器の設置作業
1か月~情報収集
- トラフィック情報を収集
- 中間確認(数回)
1~2週間レポート
作成- 調査用機器のデータを解析し、調査レポートを作成
1~2時間報告会
- 調査結果に関する報告会を実施
サービスメニュー・価格
本サービスのメニューと価格です。
MENDELデータの共有について
当社にて調査・レポート作成を行うため、MENDELにて解析したデータを共有いただく必要がございます。
共有の方法は以下の4通りとなります。
「GREYCORTEX社 MENDEL」について
MENDELは、インシデント発生の危険予知ができる次世代のセキュリティ脅威検知機器です。また組織のネットワークを俯瞰して通信遅延発生箇所の特定やネットワーク上の情報資産の可視化が可能です。
セキュリティ機能(機械学習、ふるまい検知)
機械学習による検知やふるまい検知の機能を搭載しています。機械学習により、普段では発生しない通信や大量の通信などを検知します。また、L7(アプリケーション層)レベルでのセキュリティ脅威検知が可能です。
インシデント調査(通信フロー、ペイロード)
SIEMのように通信フローの確認が可能です。ランサムウェア感染時の通信先を調査したり、セキュリティイベントに関連するの通信のペイロードを確認したり、横断的で高度なインシデント分析が可能となります。
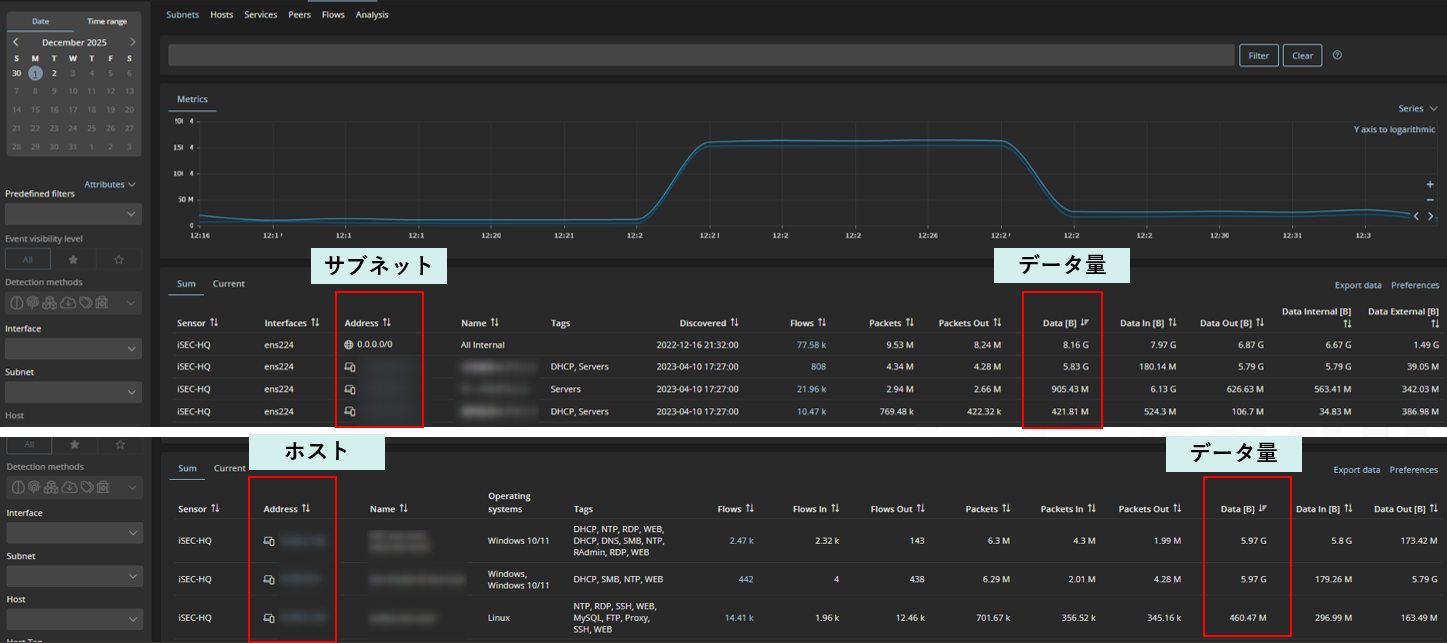
ネットワーク不具合時の調査(通信遅延、通信量)
NTA(ネットワークトラフィック分析)機能を搭載しており、サービスやネットワーク別の通信遅延状況や、サブネット、ホスト、プロトコル別の通信量の確認が可能です。これにより、ネットワーク不具合の原因の詳細な調査を実現します。
資産管理機能(資産の管理漏れ防止)
ネットワーク内の資産を検知し一覧化します。管理漏れの資産洗い出しなどに活用することが可能です。





